AMS2 Dashboard
The AMS2 Dashboard can be accessed via the Eye icon on the AMS2 tile of the SRT main dashboard or by selecting AMS2 from the menu button in the top right corner of the web application.


The AMS2 Dashboard provides multiple tiles that support analysis of your activity and performance while competing and driving in Automobilista 2. SRT is constantly evolving and new tiles will be added to the dashboard over time.

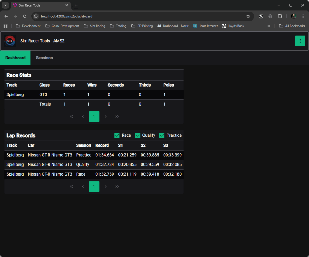
Race Stats

The Race Stats tile provides a tabular summary of your performance in races, broken down by Track and Car Class. It also provides overall totals in a separate row at the bottom of the table. The column values represents:
- Races – Count of all race sessions completed
- Wins – Count of race sessions where you finished in first place
- Seconds – Count of race sessions where you finished in second place
- Thirds – Count of race sessions where you finishind in third place
- Poles – Count of race session where your grid position was first
Lap Records

The Lap Records tile provides a tabular view of your fastest laps broken down by Track, Car and Session Type.
By default all session types are displayed. You can filter out specific session types using the checkboxes in the top right corner of the table. For example to hide Practice sessions deselect the checkbox labelled Practice and the table will be filtered to display only Race and Qualify sessions.
Each row will display the following for each combination of Track and Car.
- Record – The fastest lap time recorded
- S1 – The fastest sector 1 time recorded across all laps
- S2 – The fastest sector 2 time recorded across all laps
- S3 – The fastest sector 3 time recorded across all laps
Small Devices
Tabular views like Race Stats and Lap Records are difficult to optimise for small devices such as phones. We do hope to find better ways to adapt the display on small devices but for now the regions occupied by tabular views will automatically add both horizontal and vertial scroll bars when the screen is too small to display the whole table.
